夏末初秋的秦皇島,陽光明媚。8月29日,由廣東包協情報委、包裝前沿雜志社主辦的"秦皇島格瑞因環境工程有限公司案例考察和技術交流會"在美麗的海濱城市河北·秦皇島成功舉行。來自全國13個地區數十名企業代表出席此次交流會。


秦皇島格瑞因環境工程有限公司董事長吳舉先生、總經理石洪利先生分別介紹了企業的發展現狀和經營宗旨,作為環保領域VOCs治理行業的專家與數十家企業代表進行了深入的技術交流和行業分享,針對秦皇島格瑞因環境工程有限公司自主研發的高效節能的"賽可諾斯循環風改造+RTO+余熱回收"的VOCs治理整體解決方案,技術總監呂明亮進行了詳細的交流和分享。

格瑞因是專業從事VOCs有機廢氣、惡臭、異味及各類有毒有害氣體治理工作的公司,可以為客戶提供從方案設計、設備加工制造、 系統安裝調試、驗收運行、直至交鑰匙的全套工程技術服務。
針對RTO運行費用高的問題,格瑞因給出了完整的解決方案:高效節能CECNLS賽可諾斯循環風改造+RTO+余熱回收。
賽可諾斯技術解決了傳統治理方法只有投入沒有產出的問題,具有減風增濃、微負壓零泄露、去除效率高、運行費用低等特點,使廢氣變廢為寶。
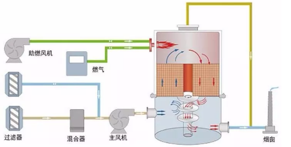
一、賽可諾斯循環風改造(零泄漏、微負壓循環風改造)
目前,較落后的全新風烘干箱、沒有循環風(0%循環);稍先進些的部分新風、部分循環烘干箱(50%循環);較先進些的循環烘干箱(70%循環)。
賽可諾斯循環風改造(零泄漏、微負壓)
賽可諾斯循環風改造具備以下優點:
1、保留原有烘干系統主要設備,盡量利用企業原有設備,工程造價低;
2、保留原有熱源,與新增加熱源可同時工作,供熱雙保險;
3、烘箱微負壓,有效吸取墨盤揮發氣體,降低車間異味;
4、巧妙更改管路,利用原有設備,烘箱循環濃縮風做到零泄露;
5、優化排風動力學,每個色組單獨排風,總排風穩定,印刷不減速;
6、改造完成后,溶劑殘留率遠低于食品、藥品包裝等溶殘標準。
二、三床RTO

1、床式RTO,蓄熱室徹底密封,運行穩定可靠;
2、采用平推密閉閥,結構簡單,彩包企業可隨時自我維修,對環保公司無依賴;
3、三床RTO長寬高可隨意變換設計,充分利用甲方現有場地,對場地要求低;
4、五萬風量以上,可采用五室、七室、九室設計,可隨運行風量變為三室運行;
5、采用美國藍太克多層蜂窩蓄熱材,解決蓄熱材質易碎裂、易堵塞的問題;
6、采用美國燃燒機,支持多種燃料,調節比高,能耗低;
7、增厚內保溫,不做碳鋼殼體外保溫,避免內保溫不銹鋼懸掛件氧化、脫落。
三、旋轉RTO







秦皇島港田鋁塑孫茂山副總向大家介紹格瑞因RTO治理設備的運行狀況!一年可幫企業節省電費一百多萬元。

高效節能 CECNLS+RTO+ 余熱回收系統既解決了客戶的環保問題,還為客戶創造價值,從而降低客戶的生產成本,使產品在市場更有競爭力,是彩包行業 VCOs治理值得考慮的選擇。

秦皇島格瑞因環境工程有限公司成立于2008年,注冊資金3100萬元,是國家環保知名企業。格瑞因環保對VOCs有機廢氣治理、廢水污水治理擁有10余年的治理經驗,是國內通過了ISO9001:2015質量管理體系、OHSAS18001:2007職業健康管理體系、ISO14001:2015環境管理體系認證環保企業。被市政府部門評為“守合同重信用企業”、“安全文明先進單位”,并獲“第七屆中國創新創業大賽秦皇島賽區”第一名、“中國設備管理協會評選為理事單位”、河北省“工業研發機構”、國家科技型中小企業、河北省科技小巨人等榮譽。格瑞因始終奉行“為客戶創造價值”的經營理念,格瑞因的產品代表品質。
目前,秦皇島格瑞因環境工程有限公司的工程項目遍布天津、遼寧、吉林、河南、山東、江蘇、安徽等13個省市。秦皇島格瑞因環境工程有限公司在2018年鋪張國內市場,預期將在2019年實現1億元銷售額。格瑞因環保同時是行業內口碑和使用效率性價比最高的廢氣治理企業,也是目前國內環保領域成長最快的企業之一。